


L 型葫芦门式起重机介绍
重要结构与组成
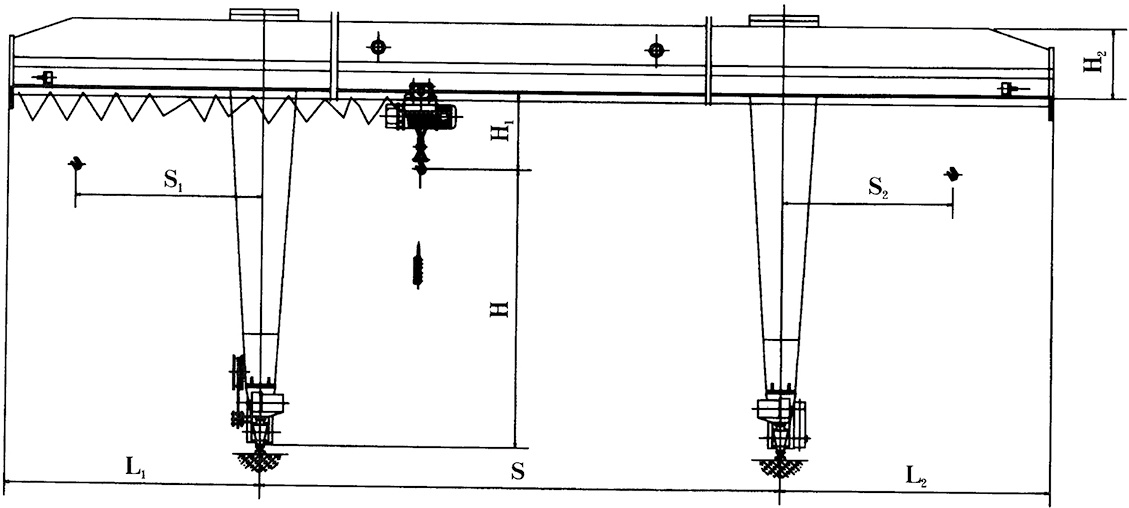
单主梁:采用箱型梁或工字钢焊接结构,作为主要承重部件,横跨于作业区域上方,跨度通常为 10-30 米,可根据场地需求定制。主梁下方安装小车运行轨道,供电动葫芦横向移动。
L 型支腿:两侧支腿呈 “L” 形(水平段与垂直段垂直连接),垂直段落地并连接大车运行机构,水平段与主梁刚性连接,形成稳定的门架结构。L 型支腿设计可减少对地面空间的占用,提升作业区域的通行性。
起重运行单元:以电动葫芦为重要起升机构,安装在可沿主梁移动的小车上,实现重物的垂直升降和横向移动;起重量一般为 5-32 吨,工作级别多为 A3-A5(适合中等频率作业)。
大车运行机构:驱动整个门架沿地面轨道纵向移动,采用电机 + 减速器 + 制动器组合,运行平稳,速度可根据需求调节(通常 5-30m/min)。
电气控制系统:集成起升、大车 / 小车运行控制,操作方式包括地面按钮、遥控器或司机室操作,配备过载保护、限位开关、紧急停止等安*装置。
主要特点
适用场景
露天货场:钢材、集装箱、建材等货物的装卸与堆垛;
车间仓库:中小型设备、模具的吊装与转运;
港口码头:短途货物的陆地转运;
工程工地:砂石、预制构件等物料的起重作业。
注意事项
作业前需检查轨道平整度、支腿连接紧固性及电动葫芦链条 / 钢丝绳状态;
严禁超载或斜拉歪吊,起吊时重物下方禁止站人;
定期对运行机构、轴承等部件加注润滑油,电动葫芦需按规范进行维护保养。
